Wenn man wie ich gelegentlich wissen möchte, was das NAS & Co. so an Netzwerkverkehr produziert, landet man schnell bei den Klassikern: ntopng, Darkstat – oder, wenn man es genau wissen will, Wireshark.
Ich habe mir kürzlich die Mühe gemacht, diese Tools auf meinem Synology NAS mit DSM 7 zu testen.
Und was soll ich sagen? Es funktioniert – irgendwie. Aber eben nicht ohne Ecken und Kanten.
Darkstat? Läuft leider nicht mehr unter DSM 7
Darkstat war früher die perfekte Lösung: schlank, unauffällig, direkt im Browser. Doch leider funktioniert Darkstat unter DSM 7 nicht mehr, da DSM 7 keine Root-Rechte für solche Tools mehr zulässt. Die SynoCommunity hat das auch ganz offen bestätigt:
→ Darkstat wird unter DSM 7+ nie wieder laufen. Schade – aber nachvollziehbar.
ntopng? Funktioniert – aber…
Mein zweiter Versuch war #ntopng. Das ist ohne Zweifel ein mächtiges Tool und läuft grundsätzlich auch unter Docker auf DSM 7.
Aber: Es brauchte in meinem Fall ein bisschen Geduld. Portweiterleitungen, Container-Settings, Interface-Fummelei…
Ich hatte es am Laufen, aber der Weg dahin war umständlicher, als ich erwartet hätte. Für ambitionierte Netzwerk-Nerds sicher kein Problem – für den schnellen Überblick aber doch ein bisschen zu viel Aufwand.
Netdata – die entspannte Alternative
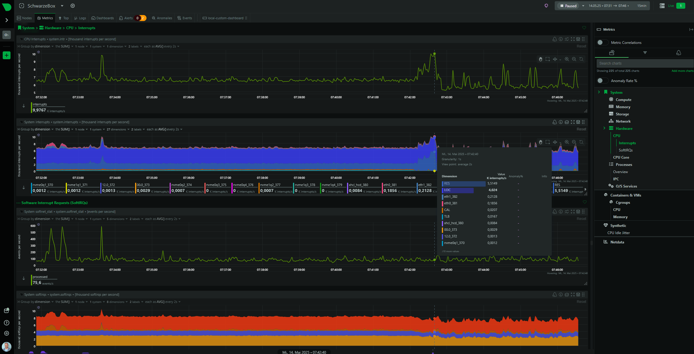
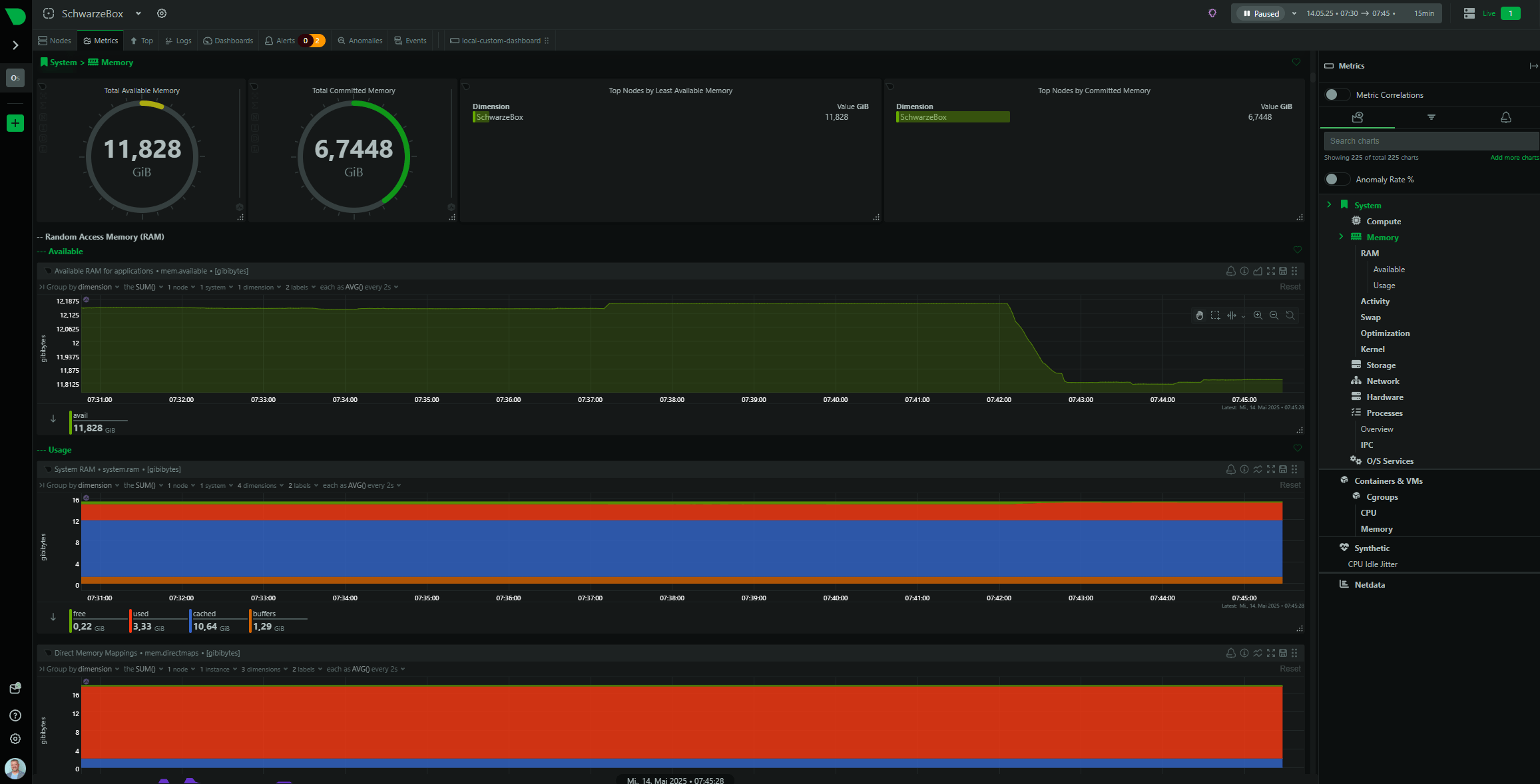
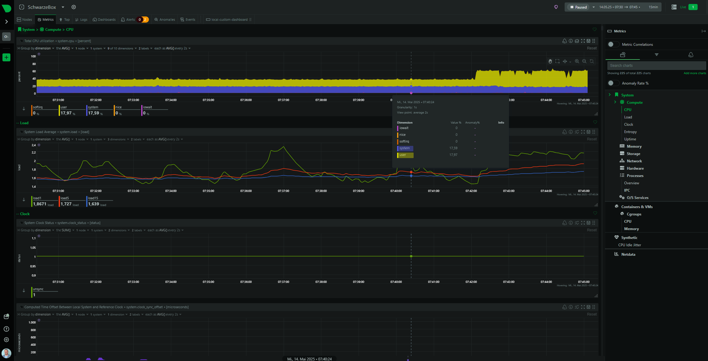
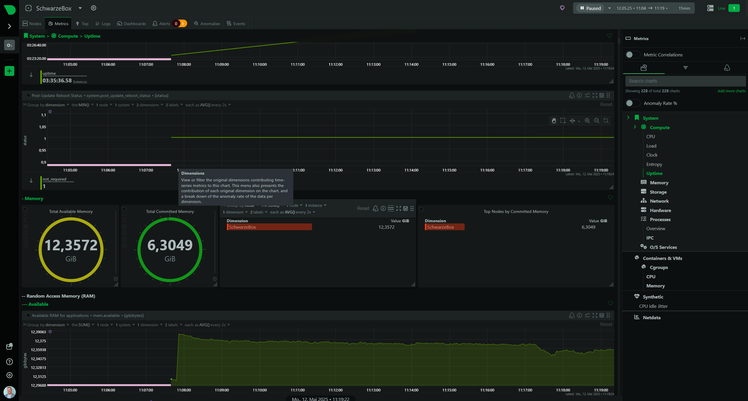
Durch weitere Recherche bin ich dann bei #Netdata gelandet. Eigentlich eher als Systemmonitor bekannt, zeigt Netdata inzwischen auch Netzwerkdaten in Echtzeit – sauber, übersichtlich, direkt im Browser. Installation?
curl https://get.netdata.cloud/kickstart.sh > /tmp/netdata-kickstart.sh && sh /tmp/netdata-kickstart.sh, fertig.
Was mich überrascht hat: Schon in der kostenlosen Version bekomme ich alle Informationen und noch viel mehr. Es ist ein Taskmanager in Perfektion. Ein grosser Vorteil zu ntopng!
Und das ohne Bastelei, ohne Ports freikämpfen, ohne Zusatztools. Einfach starten und den Nerd in dir beglücken.
Fazit
Wer auf dem Synology-NAS einfach und bequem den Netzwerkverkehr und die Hardware im Auge behalten will, sollte sich Netdata unbedingt anschauen. Für Paket-Analysen bleibt ntopng oder Wireshark die erste Wahl.
Aber für den schnellen Überblick? Netdata macht einfach mehr Spass.

ntopng

netdata

netdata

netdata

netdata

netdata

netdata

netdata

netdata

netdata
Kommentare: 0
Kommentare sind geschlossen.