Teslalogger für den Stromer
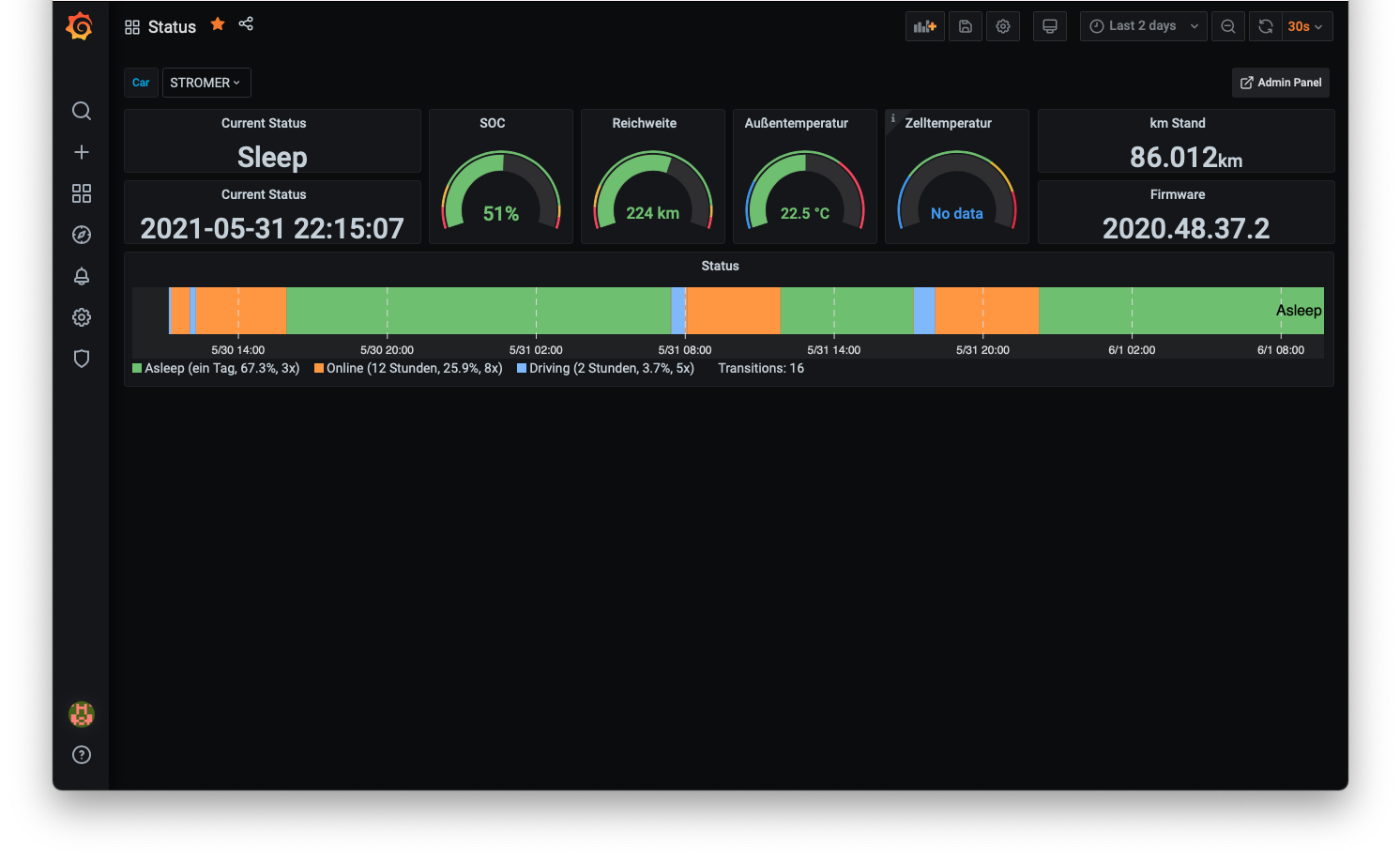
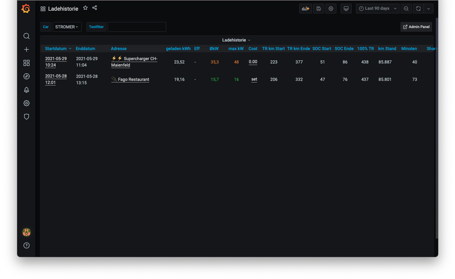
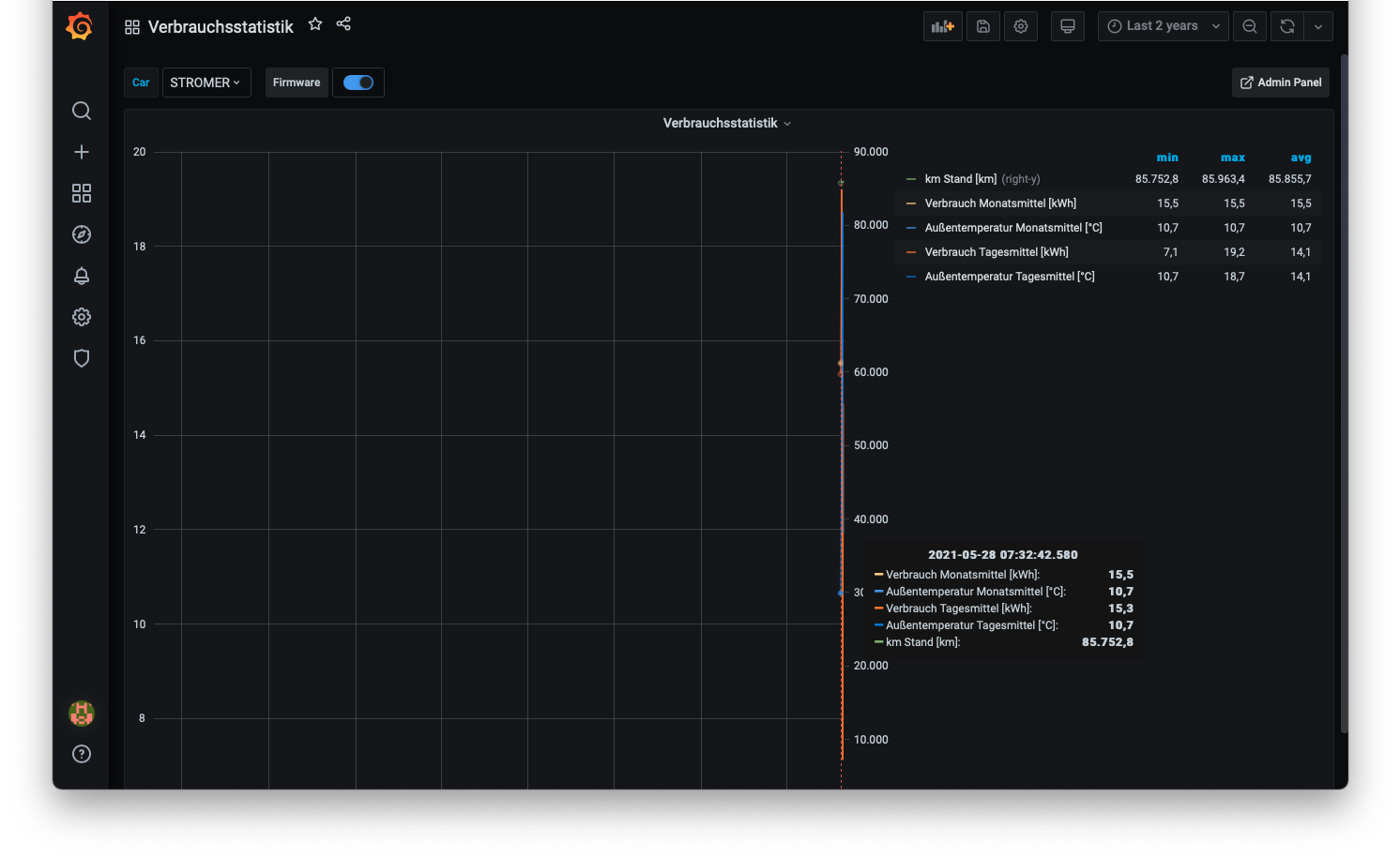
Der #Teslalogger ist eine Software, die auf einem #Raspberry Pi zuhause läuft, die Daten aus dem Fahrzeug ausliest und lokal speichert. Für die Auswertung gibt es ein Webinterface auf dem Raspberry, welche verschiedene Übersichten bietet wie Ladestatistik, Tips, Verbrauch, Vampir Drain und vieles mehr.




Ziel ist es, die Daten eines Fahrzeugs der Marke #Tesla aus dem Auto auszulesen, ohne die Tesla- Zugangsdaten (Passwort des persönlichen Tesla-Kontos) aus den Händen geben zu müssen wie dies bei Cloud-Services notwendig ist oder die doch sehr persönlichen Daten (Bewegungsprofil) auf fremden Servern zu speichern.








Damit der Teslalogger Daten aus dem Fahrzeug ausliest muss eine Verbindung zum Fahrzeug bestehen. Wenn der aktuelle Status «Schlafen» ist, besteht keine Verbindung. Der Teslalogger würde unter Umständen eine Fahrt verpassen. Deshalb ist es wichtig, vor Antritt der Fahrt auf «Wakeup» zu drücken. Die Fahrt muss dann innerhalb von 15 Minuten beginnen, sonst wird wieder auf «Schlafen» umgeschaltet. Dies ist ein ähnlicher Vorgang wie die Meldung «Das Fahrzeug wird aufgeweckt» der Tesla-App auf dem Smartphone. Der Vorgang kann automatisiert werden …


Mehr Infos: https://teslalogger.de/Teslalogger.pdf oder
e-mobility-driving-solutions.com
Kommentare: 0
Kommentare sind geschlossen.